AppDynamics vs dynaTrace
October 27, 2025 | Author: Michael Stromann
12★
Cisco's AppDynamics is an application performance management and IT operations analytics software. Get real-time insights and transform your app performance with our Application Performance Management to drive business outcomes.
21★
Cloud monitoring reinvented. Easy, Automatic, AI-Powered. Automatically monitor dynamic hybrid-cloud environments.
See also:
Top 10 IT Monitoring software
Top 10 IT Monitoring software
AppDynamics vs dynaTrace in our news:
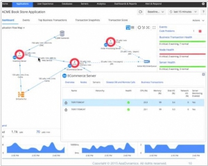
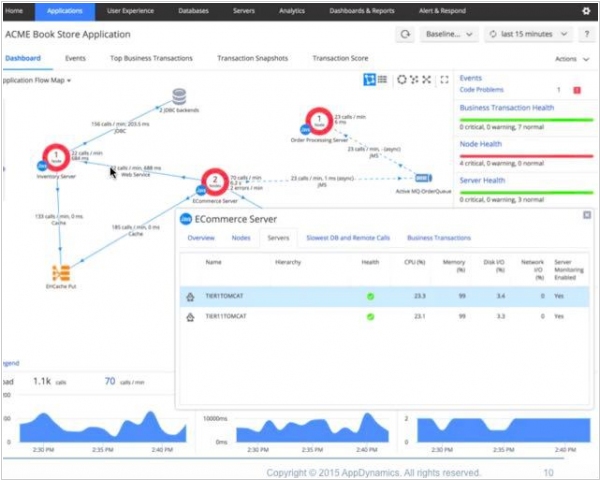
2015. AppDynamics allows to track business transaction from user to server

AppDynamics, a company that helps monitor apps and websites in order to prevent outages (or at least understand why they happened and recover as quickly as possible) announced a major update. The latest version helps identify those big problems that take down a website, but also see much smaller ones that can have a negative impact on the collective or individual experience while using an app or website. In particular, it’s supposed to help customers surface patterns like multiple people having an issue with the shopping cart on an eCommerce site, or following an individual customer through what the company calls a ‘digital journey’, as he or she uses a mobile app or visits the company website. The goal is to help identify performance problems wherever they occur along the way.





