ScienceLogic vs Splunk
October 30, 2025 | Author: Michael Stromann
9★
ScienceLogic’s solution is an all-in-one IT monitoring software product, comprehensive and complete in a single, unified platform. Unlike some companies, we do not sell you a la carte, piecemeal selections. To help you understand the many powerful components of our solution, we have broken out descriptions of features and capabilities that other companies call (and sell) as individual products:
53★
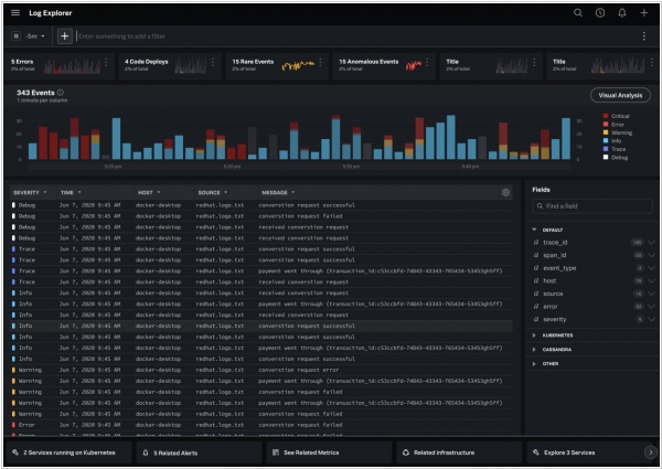
We make machine data accessible, usable and valuable to everyone—no matter where it comes from. You see servers and devices, apps and logs, traffic and clouds. We see data—everywhere. Splunk offers the leading platform for Operational Intelligence. It enables the curious to look closely at what others ignore—machine data—and find what others never see: insights that can help make your company more productive, profitable, competitive and secure.
See also:
Top 10 IT Monitoring software
Top 10 IT Monitoring software
ScienceLogic vs Splunk in our news:
2020. Splunk acquires Plumbr and Rigor to build out its observability platform

Data platform Splunk today announced that it has acquired two startups, Plumbr and Rigor, to build out its new Observability Suite, which is also launching today. Plumbr is an application performance monitoring service, while Rigor focuses on digital experience monitoring, using synthetic monitoring and optimization tools to help businesses optimize their end-user experiences. Both of these acquisitions complement the technology and expertise Splunk acquired when it bought SignalFx for over $1 billion last year.





